| 查看: 1356 | 回复: 5 | |||
[交流]
《化工流程模拟实训》例题12.4共沸精馏题目纠错解答已有3人参与
|
|
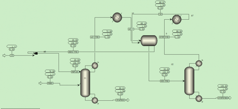
书中模拟个人感觉有不对之处,从两个塔顶出来的气体物流直接进入了倾析器,而倾析器只能够有液体物流进去,其次,倾析器出来的第二物流压力只有100KPA,比第二个精馏塔的塔顶压力低一些,这也有不正之处,特献上自己的模拟流程与大家共同探讨。模拟软件版本为aspen V8.4 搜狗截图20141031145921.png 搜狗截图20141031145942.png |
» 本帖附件资源列表
-
欢迎监督和反馈:小木虫仅提供交流平台,不对该内容负责。
本内容由用户自主发布,如果其内容涉及到知识产权问题,其责任在于用户本人,如对版权有异议,请联系邮箱:xiaomuchong@tal.com - 附件 1 : Simulation_1.bkp
2014-10-31 15:01:25, 147.81 K
» 猜你喜欢
博士读完未来一定会好吗
已经有6人回复
小论文投稿
已经有3人回复
Bioresource Technology期刊,第一次返修的时候被退回好几次了
已经有9人回复
心脉受损
已经有3人回复
到新单位后,换了新的研究方向,没有团队,持续积累2区以上论文,能申请到面上吗
已经有8人回复
申请2026年博士
已经有6人回复
请问哪里可以有青B申请的本子可以借鉴一下。
已经有5人回复
» 本主题相关价值贴推荐,对您同样有帮助:
化工流程模拟实训aspen plus教程
已经有28人回复
Aspen plus 化工流程模拟实训光盘文件
已经有442人回复
中石油大学ppt化工流程模拟实训:Aspen Plus教程
已经有159人回复
zuliangzhu
铁杆木虫 (著名写手)
- 应助: 8 (幼儿园)
- 金币: 7799.5
- 散金: 297
- 红花: 9
- 帖子: 1509
- 在线: 1016.2小时
- 虫号: 1211404
- 注册: 2011-02-24
- 性别: GG
- 专业: 化学反应工程
2楼2014-11-26 14:38:02
3楼2014-11-26 19:06:14
kill2000
银虫 (正式写手)
- 应助: 32 (小学生)
- 金币: 14
- 散金: 50
- 帖子: 400
- 在线: 286.2小时
- 虫号: 505181
- 注册: 2008-02-17
- 性别: GG
- 专业: 化工系统工程

4楼2015-07-04 16:58:58
5楼2015-07-04 18:02:47
ycjohnli
铁虫 (小有名气)
- 应助: 0 (幼儿园)
- 金币: 30.5
- 散金: 100
- 帖子: 105
- 在线: 70.2小时
- 虫号: 1383345
- 注册: 2011-08-29
- 性别: GG
- 专业: 分离过程

6楼2016-10-25 09:10:36













回复此楼